Loading ...
Go To Top

The real challenges of HR analytics today

HR teams must deal with fragmented data, conflicting numbers, and long delays — making it difficult to make clear and credible decisions.

elementor-webtheme

HR data scattered across multiple systems

Data scattered across HRIS, payroll, recruitment, and learning systems (etc.)
No single source of truth
Decisions based on approximations rather than facts

elementor-webtheme

Too much Excel. Not enough analytics

HR teams spend hours consolidating Excel files and correcting data.
Generic BI tools require constant IT support and are not designed for HR realities.

elementor-webtheme

HR numbers that are hard to stand behind

When leaders ask questions, the numbers are not always clear.
Too often, HR teams have to justify their data rather than focus on the decisions to be made.

elementor-webtheme

A dependency on IT that slows down decision-making

HR challenges evolve faster than dashboards.
Opportunities are lost in delays.

HR KPIs — indicator base
Kara HR | Your Comprehensive People analytics Platform
Kara HR | Your Comprehensive People analytics Platform

The Kara Analytix Platform

The People analytics layer that makes your systems actionable for decision-making.

A unified analytics layer

Kara creates a single source of HR truth by unifying data from multiple systems—without replacing your existing technology ecosystem.

Action-ready insights

Dashboards, metrics, and analyses designed to address real HR challenges—turnover, workforce, DEI, costs, and more—and to guide the decisions that matter.

HR-driven

Kara is designed so HR teams can manage, understand, and use their data without constant reliance on IT or BI teams.

Built for governance and compliance

With full traceability of data, calculations, and standardized definitions, Kara provides a reliable foundation for reporting, compliance, and organizational credibility—in both French and English.

webtheme
0 Days

Implementation timeline

webtheme
0 + employees

Complex organizations

webtheme
0 %

Multi-source HR : HRIS, payroll, ATS, LMS

Who is Kara Analytix for?

We primarily work with mid-sized and large organizations facing real HR complexity—across structure, data, and governance.

HR challenges that require strong decisions

Pressure on turnover, absenteeism, and talent shortages.
Challenges related to equity and performance capacity.
A need for credible data to support leadership decisions.

A complex workforce

Unionized and non-unionized employees Diverse profiles and multiple roles Presence across multiple regions or countries

An organization beyond a simple SME

Multi-site and multi-division workforce Multiple business units or product lines Different HR realities to align

An existing HR ecosystem

Existing HRIS (SuccessFactors, Workday, Ceridian, UKG, etc.) No replacement required Kara acts as an analytics layer, not a substitute

Kara HR | Your Comprehensive People analytics Platform
Kara HR | Your Comprehensive People analytics Platform

How We Deploy Kara Analytix

Implementation in under 45 days, with minimal IT involvement and no disruption to your existing systems.

elementor-webtheme

Strategic scoping

We map your HR systems, data sources, and analytics priorities to align Kara with your real business challenges.

elementor-webtheme

Secure connection

Your data is connected via APIs or secure transfers, with validation from your IT teams and full compliance with your security requirements.

elementor-webtheme

Data validation

We configure metrics, harmonize definitions, and validate figures with your teams to ensure a reliable foundation.

elementor-webtheme

Go-live

Users are trained, access is activated, and Kara becomes your HR analytics workspace.

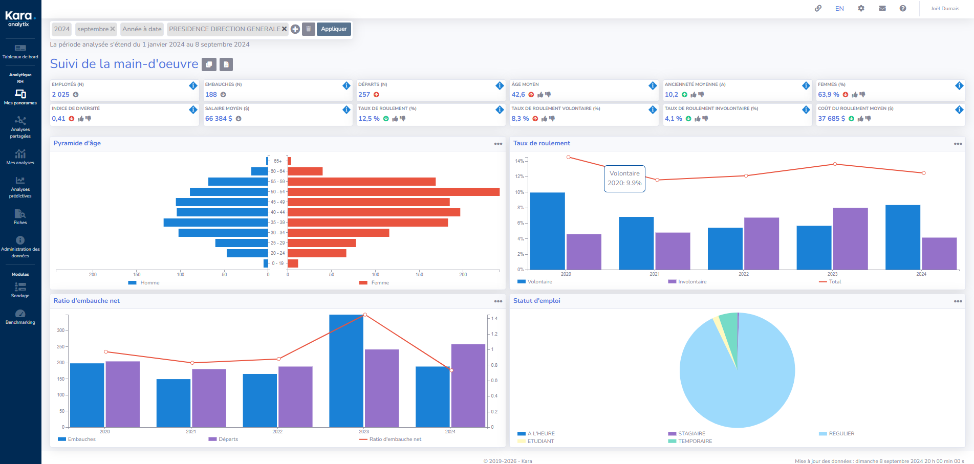
Key analytics modules

Demographics and DEI

Turnover and internal mobility

Time worked and absenteeism

Recruitment

Development and training

Kara Analytix - People Analytics Platform
Kara Analytix - People Analytics Platform

Built-in security and governance

Kara Analytix is designed to meet the security, privacy, and governance requirements of enterprise-level organizations. Your IT, finance, and legal teams benefit from a clear, auditable, and verifiable framework.

SOC2 Type 2
Annual audits / Continuous monitoring / SOC 2 Type II compliance

Our experts

Meet the members of our expert team

Andrée Laforge

President, Kara RH and Head of Product

Catherine Davo

Director of Operations and Project Manager

Emmy Ruel

People Analytics Consultant

Georges Turpin

IT and Security Director

Client TestimonialsTémoignages clients

What our clients say about the Kara Analytix solution

Our Newsletter

Don't miss a thing: training, webinars, blog articles, HR news.

Our Resources

Get the latest updates and news.

REQUEST A DEMO
Subscribe to our newsletter
REQUEST A DEMO
Subscribe to our newsletter