Data collection
Automatic connection to all your HR systems
Kara Analytix is an HR analytics platform that collects HR data from multiple sources, structures and standardizes it, then makes it accessible through dashboards and reports.
Automatic connection to all your HR systems
Built-in standardization, history, quality, and consistency
KPIs, analyses, and predictions to manage your talent
Kara Analytix connects to your entire HR ecosystem to centralize, cross-reference, and leverage your employee data in a single analytics environment.
The core of your employee data and organizational structure - Employee profiles and demographic data (OK) - Organizational structure and hierarchy - Employee history, status, and movements.
Data on the candidate pipeline and the effectiveness of the hiring process - Applications and process stages - Candidate data - Time-to-hire, volumes, costs, and recruitment efficiency
Tracking talent development and training - Training hours, types, and costs - Mandatory certifications - Training history by employee
Essential data to understand availability, workload, costs, and OHS risks - Working time: hours worked, overtime, and hourly rates - Absences and availability: vacation, illness, disability, and other absences - Labor costs - Health and safety: accidents, injuries, absences, and OHS indicators
Qualitative and quantitative data on the employee experience - Engagement score and eNPS - Survey results - Feedback and comments
Flexible integration of unstructured or external data - Excel files - CSV - Custom formats
Kara Analytix transforms your HR data into a structured analytics model with over 350 ready-to-use KPIs, comparable over time and aligned with market best practices.
Your data stays up to date and analyzable over time. Automatic synchronization at a configurable frequency Full history for trend analysis Traceability of changes and updates
Kara includes a library of over 350 built-in HR KPIs, consistent across all your sources. Headcount and movements Turnover and retention Working time, absences, and overtime Recruitment, training, OHS, engagement, etc.
Kara Analytix supports the KPIs required for structured, standardized HR reporting. Organizational headcount Stability and turnover Diversity and inclusion Compliance and standards-based reporting
Adapt analytics to your reality Create KPIs from custom fields Flexible calculation formulas Calculation types: sums, averages, ratios, percentages, derived KPIs
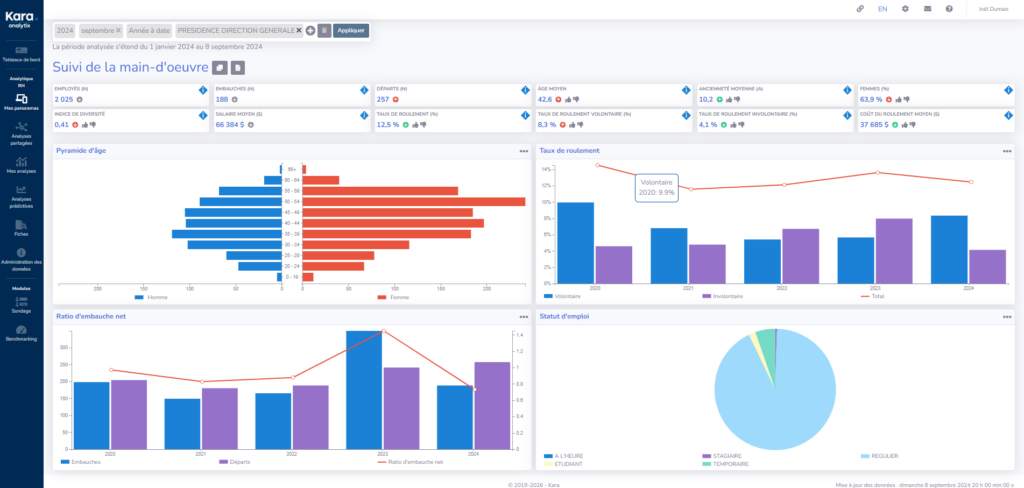
Kara Analytix provides HR teams and managers with ready-to-use, fully configurable dashboards to track KPIs, analyze trends, and support decision-making.
Get started immediately with dashboards covering all major HR dimensions.
Create views perfectly aligned with your priorities and roles.
Kara Analytix lets you analyze your HR KPIs across multiple dimensions to reveal gaps, trends, and risks that are invisible in an overall view.
Kara Analytix provides HR teams and managers with a set of analytics tools to understand the past, manage the present, and anticipate future risks.
Track how your KPIs evolve over time to detect changes and early signals. Time series Month-over-month and year-over-year comparisons Custom periods (e.g., YTD, last 12 months, quarters)
Identify performance gaps across different parts of the organization. Comparisons by department, location, role, or any other dimension Multi-group analyses
Anticipate risks based on your historical data Time-series KPI projections Machine learning models to predict: attrition risk disability risk parental leave risk
Instantly spot where the most critical gaps are. Ranking of best and worst values Analysis by unit, team, site, position, or population
Go further with your analytics and reporting Power BI integrated into the platform and connected directly to Kara’s data model Create advanced reports and analyses Full use of the Kara analytics model Kara doesn’t just display KPIs: it helps you understand, compare, and anticipate workforce dynamics.
Kara Analytix is designed to be accessible to HR teams and managers while meeting the security and governance requirements of enterprise environments. Data security Your HR data is protected according to enterprise-grade security standards. Access management by user profiles and roles Data encryption at rest and in transit Data separation by client (secure environment) Access controls and traceability Protection of employee data privacy
Access your dashboards and analyses anytime, on any device (computer, tablet, mobile).
Kara lets you leverage your HR data with confidence, without compromising on security or the user experience.
Kara lets you precisely control who sees what, based on roles and responsibilities.
Pilot - HR team - Managers and users - Custom roles
Each user can access only the data, KPIs, and dashboards they are authorized to see.
Data encryption - Multi-factor authentication (MFA) - Single sign-on (SSO)
Kara is available in multiple languages, including French and English.
We use cookies to improve your experience on our site. By using our site, you consent to cookies.
Manage your cookie preferences below:
Essential cookies enable basic functions and are necessary for the proper function of the website.
These cookies are needed for adding comments on this website.